• 生活变频恒压供水设备

    SY - BPHY生活变频恒压供水设备具备高可 靠性、稳定性。由于采用微机控制技术使变频调速器控制 电路,及电机泵组成闭环控制系统,可以满足恒压变压的 供水需要,使整套供水系统末端压力始终保持恒定,因此 使整个供水系统也始终保持节能的状态,从而达 到提高供水品质和节能的目的。
  • 服务热线:133 2644 8247 罗经理(电话微信同号)
人气产品
变频恒压供水设备
变频恒压供水设备
卧式分体式变频供水设备
卧式分体式变频供水设备
卧式一体变频增压泵
卧式一体变频增压泵
变频消防供水设备
变频消防供水设备
生活变频恒压供水系统
生活变频恒压供水系统
立式分体式变频增压泵
立式分体式变频增压泵
立式一体式变频增压泵
立式一体式变频增压泵
分体式恒压供水变频增压泵
分体式恒压供水变频增压泵
详细介绍

产品名称:SY-BPHY生活变频恒压供水设备 

口径范围:DN40-DN150

流量范围:2-180m3/h 

扬程范围:9-305m  

我们优势:货期快,使用寿命10年以上

选型报价:您只需要提供小区的户数,楼层的层数,我们就可以为您选型报价

松洋电气


10

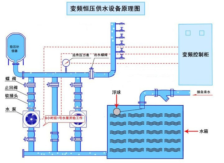
原理图

未标题-2

5
未标题-1

友情链接:  无负压供水设备 |
展开
点击这里给我发消息
点击这里给我发消息